Getting Started with Charts

This section provides instructions on getting started with integrating charts into your application.

You will use the Onboarding application as a starting point. If you haven’t created this application, you can refer to the Tutorial section, which offers a detailed, step-by-step guide for developing the application.

Otherwise, download the complete application source code from the jmix-framework/jmix-onboarding-2 GitHub repository. Next, follow the instructions in the Opening Existing Project section to open it in Jmix Studio.

Add the Charts add-on according to the installation section.

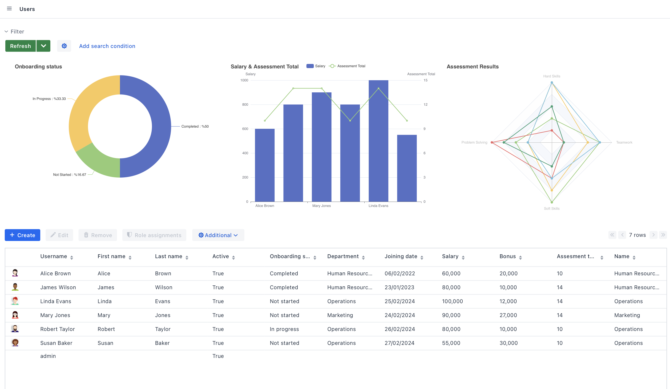
Let’s look at the model of the sample onboarding application.

data model diagram

You need to add the following attributes to the User:

  • Salary (float)

  • Teamwork (int)

  • Hard Skills (int)

  • Soft Skills (int)

  • Problem Solving (int)

  • Assessment Total (int): The sum of teamwork, hard skills, soft skills and problem-solving scores.

These attributes' data will serve as the basis for the following charts:

  • A bar chart to compare employees' salaries and assessment scores.

  • A pie chart to show the distribution of onboarding statuses.

  • A radar chart to illustrate individual employee skills in various areas.

These charts will enable more data-driven decisions in HR management and planning.

charts res